
垃圾中轉站臭氣情況
由于生活垃圾含有較多的有機物,在垃圾壓縮過程中會產生一種垃圾本身和滲瀝液特有的異味。這些異味主要是由一些硫化合物、氮化合物等產生,如硫化氫、甲硫醇、氨氣。強烈的刺激性異味,對人體的危害極大,可經呼吸道、眼、皮膚等不同途徑進入人體,使人頭昏,難受。長期置身其中,對人體的神經系統有很大程度上的影響。

為此,妥善治理垃圾壓縮過程中產生的臭氣污染,對于改善中轉站內空氣環境質量、提高城市建設和管理水平、構建和諧社會等方面來說,具有十分重要的意義。
垃圾中轉站除臭工藝設計思路
采購潔匠凈化高壓霧化噴淋循環系統;針對中轉站是豎式壓縮工藝,針對機坑、場地地面布置高壓沖洗系統;整體組合能大大解決中轉站異味的問題,依靠平時加強管理把中轉站打造成一個真正達標排放的中轉站。
高壓霧化噴淋除臭系統技術簡介
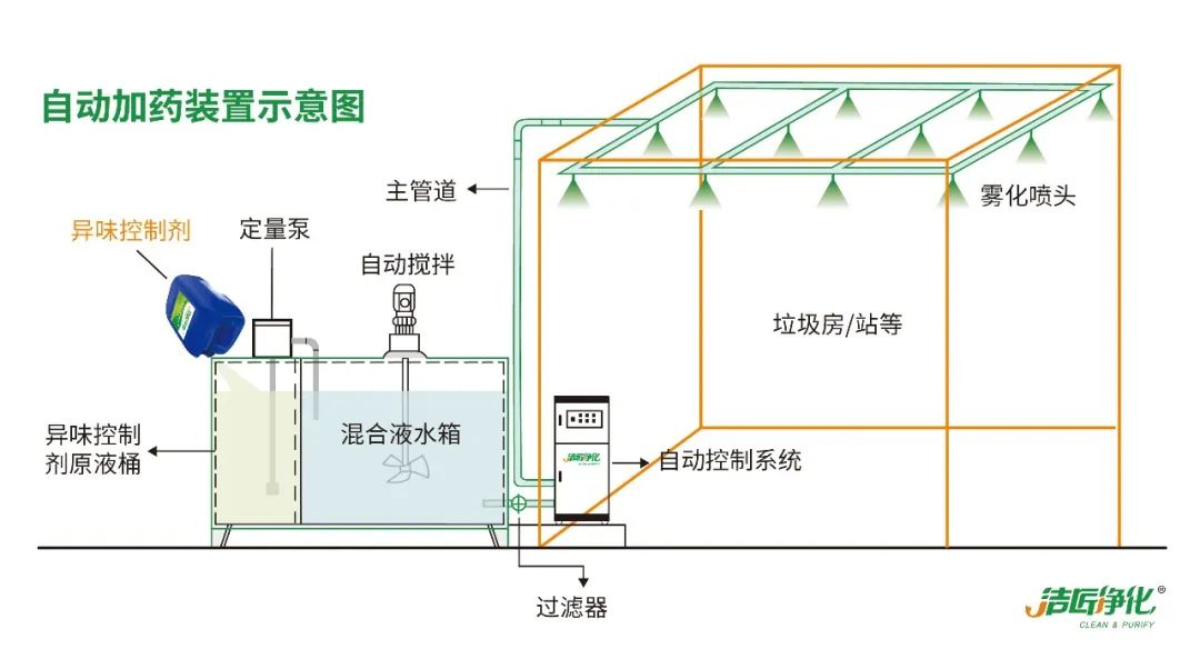
潔匠凈化在總結國內外除臭技術及經驗的基礎上,結合國內開發出專業異味控制技術設備。潔匠凈化高壓霧化噴淋除臭系統由PLC全中文液晶顯示面板、控制系統、溶液配比自動加藥輸送裝置、自動斷水保護系統、自動排水保護系統、超細霧化噴嘴系統等組成。
系統設備自動控制,自動運行;具連續或間歇式運行方式,工作模式由時間控制和周期循環控制,缺液報警,自動稀釋,自動補液等功能組成,可設置每天的工作時間,每天可設置不同時間的多個工作時間段,可設置工作和間歇時間,設備的霧化覆蓋面廣,霧化顆粒及其細小。設備的外殼柜體、配藥箱等全部由304不銹鋼板制作,并作室外防腐處理。設備底部安裝有4個滾輪,設備移動比較方便,滾輪可以固定。
系統設備主要通過微電腦控制來實現環境除臭殺菌凈化功能。配藥工作不受供水管道壓力和雜質的影響,配藥系統具有獨立管道設計。該設備設計人性化、優化的內部構造、操作又簡便、系統輸入程序后自動運行、設備運行穩定、自動化程度高,整機能耗低。設備美觀,體積適中,廣泛適用于廢水領域的空間除臭殺菌等衛生防疫控制的目的。
除臭劑經過柱塞泵加壓(壓力為3-50MPa),經由霧化噴嘴,使除臭劑形成1-15微米左右的自然顆粒,擴散至整個空間,這些微小的人造霧顆粒能長時間漂浮、懸浮在空氣中,吸附空氣中的粉塵粒子和空氣中的臭氣及異味分子;噴頭所產生的霧長可達3-5米。由噴頭把霧化后的藥劑吹向整個需要除臭的區域,并向左右兩側90度范圍內噴霧,使除臭藥劑能覆蓋各個角落。

潔匠凈化·異味控制劑介紹
潔匠凈化研發的異味控制劑具有多項專利技術和專利工藝配方。其技術核心是以天然植物提取液為控制及消除異味的工作液,使異味分子迅速分解成無毒,無味分子,從而達到消除異味的目的。
利用天然植物提取液消除異味其實是一種早已被人們廣泛使用的,安全有效的方法,比如在日常生活中,人們習慣用姜絲或檸檬汁去除魚腥味,用茶葉渣放在冰箱內去除異味。
潔匠凈化·異味控制劑原材料是天然植物提取液,經過先進的乳化技術手段處理,使其可以與水相溶形成透明的水溶液。產品具有無毒性、無爆炸性、無燃燒性、無刺激性、可生物降解;全天然;不是臭味掩蔽劑;迅速特效除臭;無揮發、無污染;對人類健康和動植物無害;使用安全,操作簡單;經濟、費用低于其他處理方式;符合環保理念。

潔匠系列異味控制產品通過一系列復雜物理、化學反應(氧化、還原、中和、吸附、催化)從臭氣源頭上消除臭氣。根據不同的使用環境,采用與之相適應的配方和稀釋比例,用來清除不同種類的異味。經稀釋之后,異味控制劑通過高壓霧化噴淋循環系統噴灑或霧化設備分散到空間,或者直接用于生產異味的源頭,與異味氣體充分接觸,分解消除異味氣體。
高壓霧化噴淋除臭系統,搭配異味控制劑組合使用領域
生活垃圾壓縮站、中轉站、生活垃圾焚燒廠等異味控制;污水處理廠、污水泵站、污泥脫水等異味控制;臭鼬、寵物、腐爛異味控制;垃圾收集、壓縮、填埋、堆肥等異味控制;切削液、殺蟲劑、除草藥等異味控制;煉油、天然氣、石油化工產品異味控制;家庭裝修、封閉空間異味控制;飼料、肉類等食品加工異味控制。
垃圾中轉站除臭工藝設計方案
1)工藝流程
潔匠凈化異味控制劑→潔匠凈化高壓霧化噴淋循環系統→高壓微霧自鎖噴嘴裝置→中轉站各異味區域、垃圾卸料區域→高壓沖洗地面(中轉站門口外1-3米)、機坑等位置→中轉站地表地漏灑和滲瀝液異味比較嚴重區域。

2)高壓霧化噴淋除臭系統布置

3)高壓霧化噴淋除臭流程說明和除臭機理
(1)噴淋系統在噴淋主機控制系統調節下間歇周期噴灑異味控制劑。不定時垃圾傾倒時候產生的粉塵、灰塵,以及傾倒垃圾時產生的惡臭分子和惡臭氣體彌漫在壓縮站的空間里。噴淋主機控制系統比如停3分鐘運行20秒的間歇周期來對空氣中的粉塵,異味分子進行降解、絡合、吸附;
(2)風幕系統在啟動的時候使壓縮站門口形成一定距離的空氣幕簾,并結合噴淋管路在風幕機出風口布置1-2個霧化噴嘴,使空氣幕簾帶有一定的異味控制劑,具有一定的除臭功能。并且在空氣幕簾的作用下,壓縮站內惡臭氣體格擋在室內通過噴淋系統進一步除臭。
(3)在日常垃圾壓縮和清運作業后,滴漏撒、滲瀝液以及惡臭污漬在地面上形成頑固惡臭源。噴淋主控系統切換高壓清洗模式,啟動高壓清洗管路和高壓槍,針對壓縮站作業地面進行有針對性的沖洗。清洗過程中可切換清水沖洗模式和除臭工作液沖洗模式。


除臭各工藝系統在任何時候,運行程序都可以隨意調節,使系統在確保處理效果的同時,節約運行成本,以達到環境效益與經濟效益的最佳組合。
*免責聲明:本文部分內容和圖片均來源于網絡,如有版權問題請聯系作者刪除!本頁面宣傳內容、活動政策具有時效性,具體請咨詢客服






















